在Web3时代,加密钱包不仅仅是存储数字资产的地方,它们还充当着“网关”,让用户能够访问整个去中心化生态系统——从去中心化金融(DeFi)交易和NFT收藏到参与DAO和质押。在数百个Web3钱包中,MetaMask已经成为最熟悉和最广泛使用的名称之一,成为全球数千万用户的默认选择。
让我们在本文中探索有关MetaMask的一切!

1. 概述与形成背景
MetaMask是一个由ConsenSys在2016年开发的去中心化(无托管)加密钱包。它允许用户在以太坊和其他与EVM兼容的区块链(如BNB链、Polygon、Arbitrum以及Optimism)上存储、管理和互动数字资产。MetaMask被视为进入Web3世界的网关:直接连接到数千个去中心化应用(DeFi、GameFi、NFT市场、DAO)。支持代币交换、以太币质押,甚至通过集成合作伙伴进行法币购买。

作为浏览器扩展(Chrome、Firefox、Brave……)和移动应用(iOS、Android)均可使用。
由于其便利性、无缝集成和庞大的社区,MetaMask已成为全球使用最广泛的Web3钱包,拥有数千万的活跃月用户。
2. 代币与代币经济学 MetaMask一个关键区别在于,与许多其他projects is that it has not launched an official token. While most wallets and 去中心化金融(DeFi)协议发行代币以吸引社区并激励使用,MetaMask迄今为止仍然专注于开发其产品和生态系统。这在用户期待空投的情况下造成了“期望差距”的现象,也发出了开发团队优先考虑真实价值而非追逐短期趋势的信号。

尽管没有代币,MetaMask仍然通过可持续的收入模式运营:
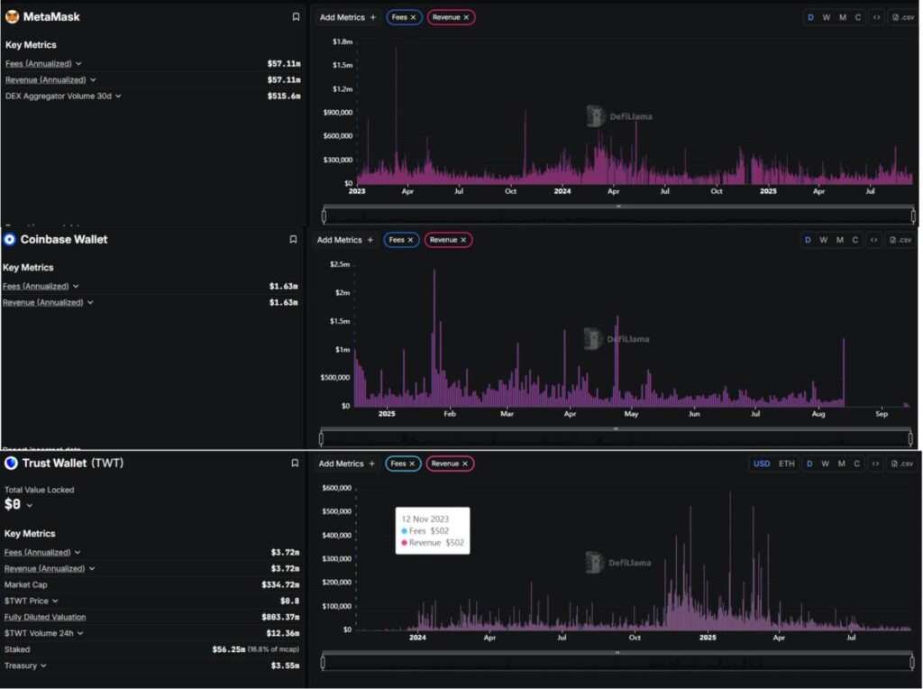
主要收入来源——MetaMask Swap:内置的代币交换服务为每笔交易向用户收取少量费用(约0.875%),这直接贡献了MetaMask的收入。经验证的财务结果:根据 DeFiLlama, MetaMask 每年产生大约 $5700万的收入。在过去30天中,其聚合器记录了超过 $5.15亿的交易量,证明了 MetaMask 不仅仅是一个钱包,还是一个“DeFi交易网关”每月处理数亿美元。多样化服务:除了交换, MetaMask 还扩展到以太币质押,并通过第三方合作伙伴集成法币进出通道。这些服务提升了用户便利性,同时为平台创造了额外的收入来源。3. 优势与劣势
我已总结出以下优缺点!
| 优势 | 劣势 |
|---|---|
| 被广泛采用且拥有强大社区 | 受限于兼容以太坊虚拟机(EVM)的区块链 |
| 与以太坊虚拟机(EVM)生态系统高度兼容 | 安全性依赖用户自身 |
| 具备全面的功能生态系统 | 与直接在去中心化交易所(DEX)交易相比,兑换费用更高 |
| 由 ConsenSys 支持 | 目前还没有原生代币 |
这些优缺点突显了MetaMask的主导地位,但也显露出其缺陷,可能为竞争对手打开大门。
4. 机会与威胁
| 机会 | 威胁 |
|---|---|
| 快速发展的 Web3 趋势 | 竞争激烈的格局 |
| 拓展对非 EVM 区块链的支持 | 日益增加的监管压力 |
| 潜在的代币发行 | 漏洞与网络钓鱼攻击 |
| 构建 Snaps 和 SDK | 服务收费与用户体验(UX) |
| 与传统金融服务对接 | 区块链技术的快速变化节奏 |
总体而言,MetaMask处于领先地位,但如果未能及时创新,它也面临被取代的风险。增长机会巨大,但挑战同样严峻。
5. 行业竞争对手
在这篇文章中,我将重点关注两个最著名的竞争对手: Coinbase Wallet and 信任钱包.

MetaMask :
收入与费用(年化): ~ 5710万美元30天去中心化交易所聚合器交易量: ~ 5.156亿美元Coinbase Wallet
费用(年化): ~ 163万美元收入(年化): ~ 163万美元信任钱包
费用(年化): ~ 372万美元收入(年化): ~ 372万美元从财务角度来看:
MetaMask 在收入方面显著超越了信任钱包 and Coinbase Wallet 两个。
MetaMask:~5710万美元/年信任钱包:~372万美元/年Coinbase Wallet:~163万美元/年这意味着 MetaMask的收入几乎是15信任钱包的的超过35倍高于 Coinbase Wallet的。
那么 MetaMask凭借今天出色的收入,是否有足够的力量维持其第一的位置,还是信任钱包and Coinbase Wallet将来会逐渐缩小差距
到此这篇关于MetaMask钱包:最强大的Web3钱包,概述、优劣势介绍的文章就介绍到这了,更多相关MetaMask钱包解析内容请搜索本站以前的文章或继续浏览下面的相关文章,希望大家以后多多支持本站!
转载请注明出处。
相关文章
最新资讯
精彩导读
热门资讯